새소식

AWS/EKS

[PKOS Study 4주차] k8s Monitoring - Grafana

  • -

CloudNet@ 팀의 가시다님께서 Leading 하시는 PKOS 2기 Study 내용 요약

해당 Kubernetes Study 는 '24단계 실습으로 정복하는 쿠버네티스' 책을 기반으로 진행 중입니다.

 

이번 포스팅에서는 Kubernetes 모니터링 도구 중 자주 사용되는 오픈소스 중 하나인 Grafana 에 대해 알아보겠습니다.

 

1. Grafana

TSDB 데이터를 시각화, 다양한 데이터 형식을 지원하는 데이터 시각화 오픈소스 도구

그라파나는 시각화 솔루션이라 데이터 자체를 저장하지 않습니다.

본 포스팅에서는 프로메테우스의 데이터를 가지고 테스트를 진행할 예정이며, 프로메테우스 설치는 본 포스팅에서는 생략하겠습니다.

 

 

[PKOS Study 4주차] k8s Monitoring - Prometheus

CloudNet@ 팀의 가시다님께서 Leading 하시는 PKOS 2기 Study 내용 요약 해당 Kubernetes Study 는 '24단계 실습으로 정복하는 쿠버네티스' 책을 기반으로 진행 중입니다. 이번 포스팅에서는 Kubernetes 모니터링

kimalarm.tistory.com

 

1.1. Grafana 접속

kubectl get ingress -n monitoring

 

 

Grafana 최초 접속 정보

ID: admin
PW: prom-operator

 

 

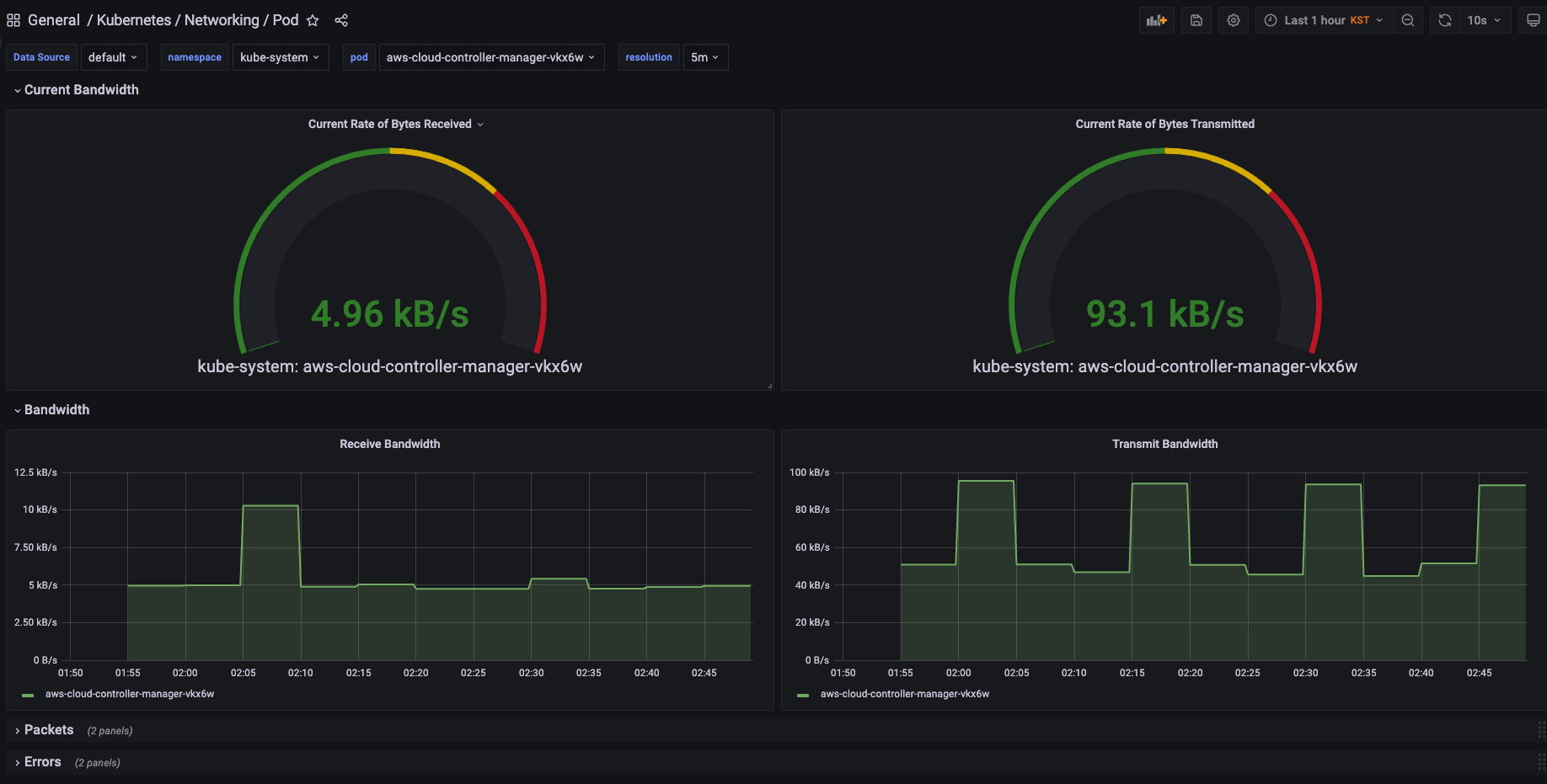
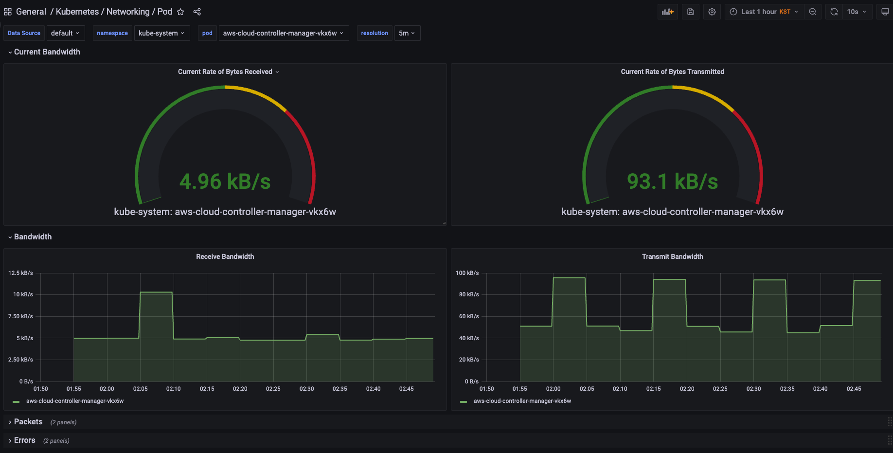
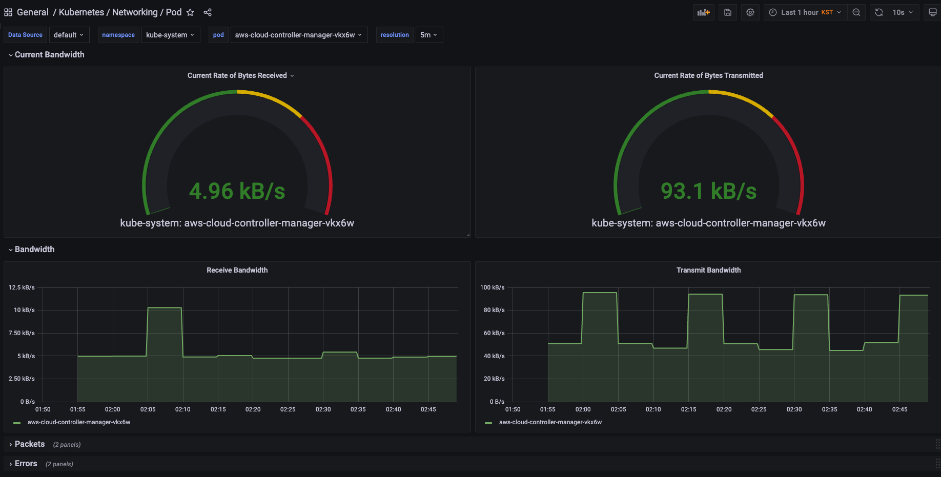
1.2. Grafana Dashboard 사용

왼쪽 창에서 Dashboards - Browse 를 선택합니다.

 

Prometheus Stack 으로 설치를 했기 때문에, 기본적으로 제공되는 Dashboard 들이 존재합니다.

 

 

1.3. Custom Dashboard Import

다른 사용자가 생성해둔 대시보드를 가져와 사용할 수 있습니다.

 

  • Dashboard Site
 

Dashboards | Grafana Labs

 

grafana.com

 

원하는 대시보드를 선택 후 , ID 값을 복사

 

Dashboards - Import

 

1.4. Data Source 확인

Grafana 가 시각적으로 보여줄 데이터가 존재하는 서비스 연결 설정

왼쪽 창에서 Configuration - Data Source 를 선택합니다.

Prometheus Stack 으로 설치를 했기 때문에, 기본적으로 Prometheus 데이터 소스가 설정 되어 있습니다.

 

 

프로메테우스의 Data URL 을 통해 Grafana 가 프로메테우스의 데이터를 가져옵니다.

 

Data URL 확인해보기

kubectl get svc,ep -n monitoring kube-prometheus-stack-prometheus

 

Contents

포스팅 주소를 복사했습니다